The metrics endpoint

For an overview of other options for gathering statistics on Emissary, see the Statistics and Monitoring overview.

Each Emissary pod exposes statistics and metrics for that pod at http://{POD}:8877/metrics. The response is in the text-based Prometheus exposition format.

Understanding the statistics

The Prometheus exposition format includes special “HELP” lines that make the file self-documenting as to what specific statistics mean.

  • envoy_*: See the Envoy documentation.
  • ambassador_*:
    • ambassador_edge_stack_* (not present in Emissary):
      • ambassador_edge_stack_go_*: See [promethus.NewGoCollector()][].
      • ambassador_edge_stack_promhttp_* See promhttp.Handler().
      • ambassador_edge_stack_process_*: See [promethus.NewProcessCollector()][]..
    • ambassador_*_time_seconds (for * = one of aconf, diagnostics, econf, fetcher, ir, or reconfiguration): Gauges of how long the various core operations take in the diagd process.
    • ambassador_diagnostics_(errors|notices): The number of diagnostics errors and notices that would be shown in the diagnostics UI or the Edge Policy Console.
    • ambassador_diagnostics_info: Info about the Emissary install; all information is presented in labels; the value of the Gauge is always “1”.
    • ambassador_process_*: See prometheus_client.ProcessCollector.

Polling the :8877/metrics endpoint with Prometheus

To scrape metrics directly, follow the instructions for Monitoring with Prometheus and Grafana.

Using Grafana to visualize statistics gathered by Prometheus

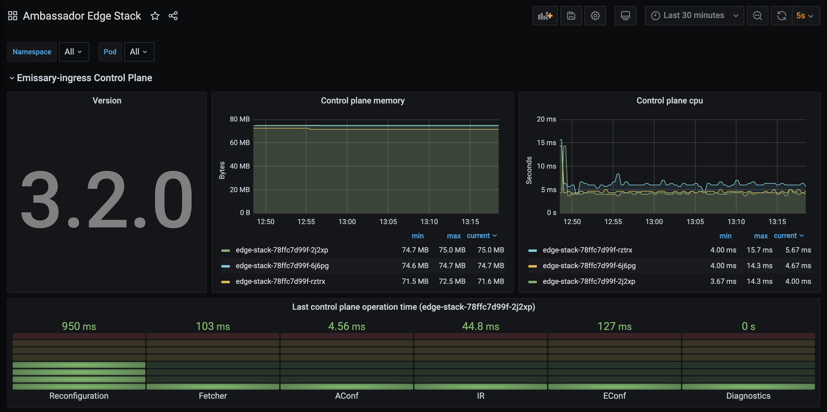
Sample dashboard

We provide a sample Grafana dashboard that displays information collected by Prometheus from the :8877/metrics endpoint.

Screenshot of a Grafana dashboard that displays just information from Envoy